
With the increasing adoption of cloud computing, organizations face significant challenges in effectively detecting and responding to security incidents within their cloud environments. Traditional security solutions and approaches designed for on-prem infrastructures are insufficient to address the unique risks and complexities associated with cloud environments. Organizations struggle to gain comprehensive visibility, detect unauthorized access or malicious activities, and respond swiftly to mitigate potential damage.
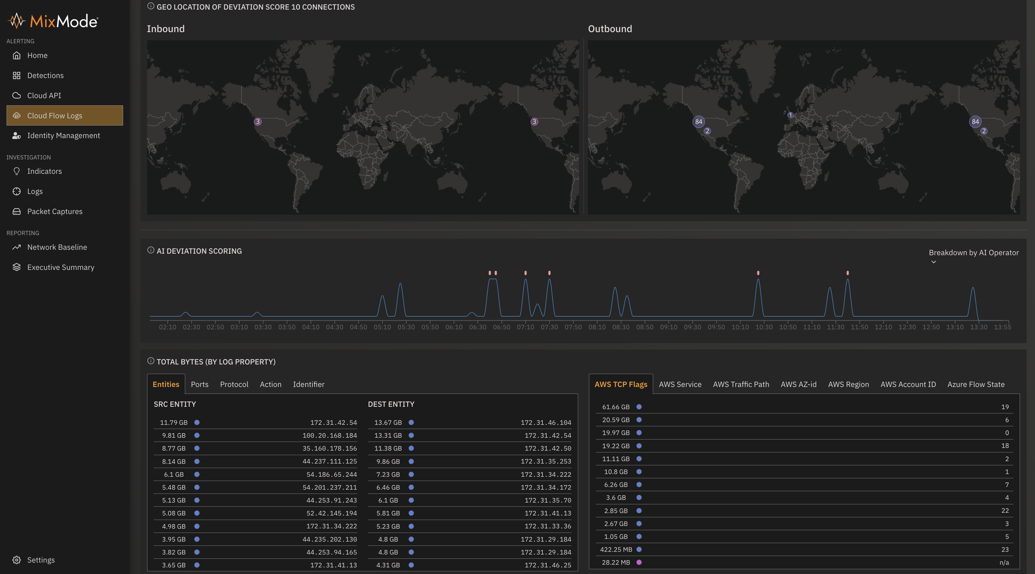
MixMode provides an intuitive cloud threat detection solution capable of ingesting large volumes of diverse cloud data from multiple systems. The MixMode Platform offers continuous monitoring of your environment and correlates CloudTrail traffic with VPC Flowlogs, SIEM logs, and threat intel feeds to detect real-time threats.
With MixMode's patented self-learning AI, the platform autonomously learns, adapts, and evolves alongside your environment, effectively detecting threats that bypass traditional detection methods.
By delivering comprehensive visibility across cloud, on-premises, and hybrid environments, The MixMode Platform ensures the defense of cloud applications and infrastructure against both known and unknown threats.

Click the button below to download the Platform Data Sheet.
